Data protection and data risk posture management (or DSPM for short) start with knowing your data. Visibility is just one piece of the puzzle when it comes to implementing DSPM. Combining insight with context and control lets you make better decisions about your data, at the right time – so that you effectively mitigate data risk and improve your security risk posture immediately.
It’s why we are excited to bring you Data Risk Management – define, prioritize, investigate, and remediate individual data risks based on the threat level. Operationalize DSPM with a data-centric approach to quickly and accurately mitigate risk.
Define Your Data Risk
No two data environments are the same – so we’ve given you the power to define “data risks” with respect to the nature of your data environment and business. Data risks are alerts that trigger when specific types of sensitive data are identified after connecting and scanning your data sources. BigID provides a variety of predefined data risks, including alerts around secrets, emails, PCI data, PII, and more. However, all of these are fully customizable and merely serve as a starting point for investigating and risk reduction efforts.
Prioritize Risk By Severity
After you’ve defined your most important data risks, map these data risks to corresponding severity levels. Mapping your data risks enables you to ensure critical data elements in your environment are being effectively detected and alerted on. Each Data Risk can be mapped to a specific severity level to help guide prioritization.
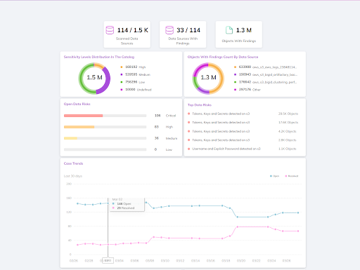
Once data risks are defined, tackle the subsequent data risk alerts through a centralized console called the Data Risk Management dashboard. Open data risks are prioritized by severity level within the dashboard, allowing you to focus on the most critical alerts first. Each data risk is made up of cases, with each case corresponding to a number of sensitive data objects within a particular data source.
Remediate Risk & Elevate Security Posture
Drill into each case and investigate objects with rich detail using the BigID Data Catalog. Understand the nature of the sensitive data that triggered the alert by previewing the data objects. Assign responsibilities to the right data owners for each case to jumpstart your remediation efforts.
Assignees can then carry out the right remediation action using BigID. Streamline remediation efforts using the BigID Action Center by automating specific actions such as making an API call, sending an email, or opening a Jira ticket to enable remediation. Carry out actions such as masking, deleting, quarantining, or encrypting data through integrations with SOAR and third-party solutions. Resolve cases as you go, or silence them if risks are no longer a threat. Measure and monitor your remediation actions over time to track the risk reduction progress.
With Data Risk Management, prioritize and squash your biggest data risk in minutes. To learn more about how we can jumpstart your DSPM strategy, set up a 1:1 demo with one of our DSPM experts today!
